













在数字化浪潮席卷全球零售业的今天,如何精准触达顾客需求、优化运营效率、提升门店业绩,成为实体商业破局的关键。

GAM-AI视觉识别管理系统
米兰milan科技智能零售管理系统:GAM-AI视觉识别管理系统,以AI视觉识别+大数据分析+边缘计算为核心技术,打造集“精准营销、客流洞察、智能决策”于一体的全场景解决方案,助力零售门店实现从“人货场”到“智货场”的智慧升级。
系统部署
以米兰milan科技安卓媒体播放器作为核心硬件,搭配摄像头、服务器等其他组件,通过米兰milan科技GAM-AI视觉识别管理系统,进行会员管理、智能推荐、客流分析等功能,操作人员可在后台端操作界面对不同门店的设备进行远程控制,动态调整屏幕营销内容。
/功能一:精准推送/
在GAM-AI系统后台,米兰milan可以根据需求设置多种筛选条件,如VIP会员身份、年龄段、性别等,以便系统能够在摄像头识别到不同类型的人群时,智能推送相应的定制化广告。
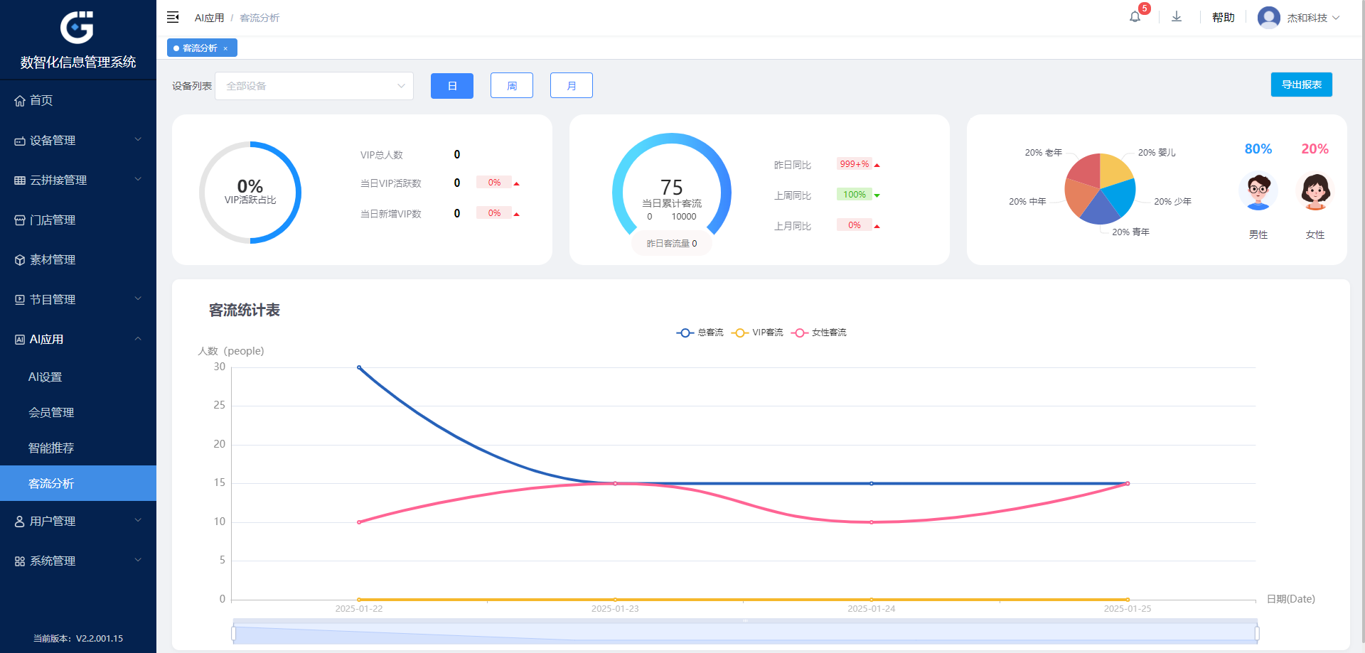
/ 功能二:客流统计 /
为了精确分析顾客数据,米兰milan的GAM-AI系统能够在特定时段内,自动统计不同人群的数量、性别、年龄段以及他们在特定区域的滞留时间等关键信息。
/ 功能三:客户群分析 /
在营业时间结束后,GAM-AI系统会分析当天的客流数据、顾客转化率和销售情况,并对以上数据并进行整合分析,进而帮助运营管理人员提升商店的投资回报率和运营管理指标,提升广告效果。

适用媒体播放器型号
以上场景的实现需要搭配强大的硬件,米兰milan科技多年来深耕嵌入式硬件产品市场,不断为行业提供定位准确、品质出众的媒体播放器产品。
安卓媒体播放器 DN74

Rockchip RK3399 处理器
支持4K以及2K视频播放
双通道板贴内存,标配4GB
板载32GB eMMC存储,可通过TF卡拓展存储空间
书本级媒体播放器 DM6

AMD Ryzen™ V1202B/V1605B处理器
支持高达4K @60Hz的分辨率
双通道 SO-DIMM DDR4内存,最大支持32GB
M.2插槽,方便用户拓展存储空间
书本级媒体播放器 DM5

AMD Ryzen™R1305G处理器
支持多达三个独立显示屏输出
双通道 SO-DIMM DDR4内存,最大支持32GB
M.2插槽,方便用户拓展存储空间

米兰milan科技媒体播放器DN74、DM5、DM6,搭配GAM-AI视觉识别管理系统,为企业提供了高效、稳定的展示解决方案,让信息传递更加智能、精准,助力企业轻松应对各类营销挑战,实现品牌价值最大化。







